SYS_MODULE: AURA

Orchestrating
Environmental Safety

Advanced computer vision and AI framework designed to track, analyze, and optimize industrial emissions in real-time.

01 // Analytics

Industry-Leading Credibility

Unmatched accuracy and scale across key operational metrics, ensuring your facilities meet stringent environmental guidelines without compromise.

5+ Emissions Tracked
20+ Source Integrations
10+ Incidents Prevented
>_ Target Profiles

Monitored Emission Types

Industrial

Industrial

Gas Flaring

Gas Flaring

Wastewater

Wastewater

Geyser

Geyser

Wildfires

Wildfires

Key Advantages

Backed by profound scientific research and validated geometric algorithms tailored for heavy industry.

Accuracy

Unmatched precision in anomaly detection.

Interpretability

Clear and explainable alerts and logic.

Efficiency

Lightweight processing with zero lag.

Robustness

High reliability across varied environments.

Scalability

Easily integrates with massive clusters.

Deployment

Painless cloud or on-premise setup.

Analytics

Deep dive historical reporting with intuitive visualization dashboards providing actionable insights.

02 // Monitoring

Real-time AI Processing

Why Trust AURA?

  • Accuracy
  • Interpretability
  • Efficiency
  • Robustness
03 // Interface

Platform Features

Connect and Activate Your Camera

Begin analysis by simply connecting your camera to the AURA system. It is compatible with most existing IP cameras.

Connect and Activate Your Camera

Configure Emission Sources

The intuitive interface allows you to precisely define and configure monitoring zones (ROIs) for each pollution source.

Configure Emission Sources

Conduct Analysis

The system analyzes the video stream in real-time, detecting emissions and classifying them according to specified parameters.

Conduct Analysis

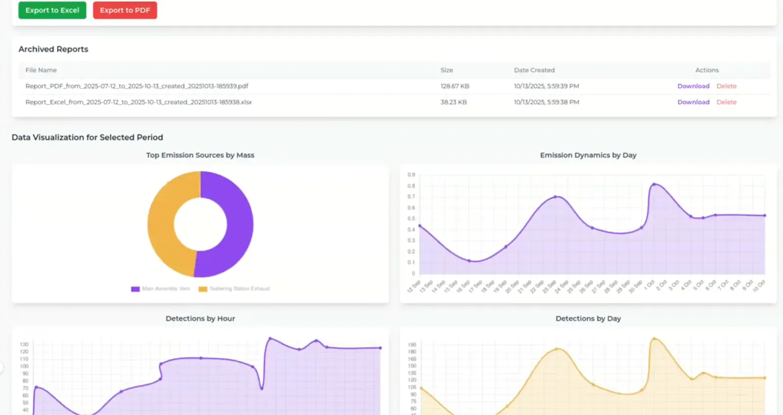
Explore Historical Data

Access detailed historical data, visualizations, and charts for in-depth analysis and decision-making.

Explore Historical Data

Download Reports

Generate and export detailed reports in PDF and Excel formats for internal reporting and regulatory compliance.

Download Reports
04 // Deployment

Request a Pilot

Integrate AURA into your facility to ensure compliant, continuous, and highly accurate emission monitoring.

We respect your privacy. Read our Privacy Policy.